Skip to main content
Version: 1.33.0

Dashboards

A dashboard is a collection of previously created reports that display information necessary for daily business tasks. Dashboards allow you to analyze data on a single page and share it with other users.

In SimpleOne, you can create reports of various types and customize their look and feel. To learn more about creating reports, see the Create Reports article.

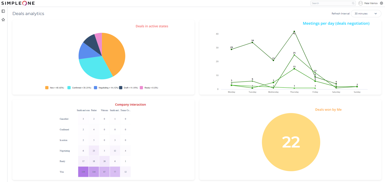
The following screenshot shows an example of a dashboard:

Create a dashboard


  1. Navigate to Dashboards → Create New.
  2. Fill in the fields.
  3. Click Save or Save and exit to apply the changes.
FieldMandatoryDescription
NameYSpecify the dashboard name.
DescriptionNType in the dashboard description.
Refresh IntervalN

Specify the interval for dashboard refreshing. Available options:

  • 30 seconds
  • 1 minute
  • 5 minutes
  • 10 minutes
  • 30 minutes

After saving the record, the following user interface actions appear:

  • View dashboard – opens the dashboard page.
  • Add to favorites – adds this dashboard to your Favorites. This item will be visible only to you.

Manage a single dashboard


Add a report

To add a report to a dashboard, perform the following steps:

  1. Navigate to DashboardAll Dashboards and open the dashboard record you need.
  2. In the Related Lists area, select the Reports.
  3. Click New and fill in the fields.
  4. Click Save or Save and exit to apply the changes.
FieldMandatoryDescription
DashboardNDashboard to which this item is related. This field is populated automatically.
ReportNSpecify a report to display on the dashboard screen from the list. Click the magnifier icon to select the report you need.
OrderNSpecify the order number of this dashboard element. Elements are displayed in ascending order.

Delete a report

To delete a report from a dashboard, perform the following steps:

  1. Navigate to DashboardAll Dashboards and open the dashboard record you need.
  2. In the Related Lists area, select the Reports tab.
  3. Select one or more items by checking the boxes on the left.
  4. Click Delete.

Set a dashboard as the main page


You can set a dashboard as the main page, so every time you navigate to this main page, the specified dashboard appears.

To set an available dashboard as the main page, complete the steps below:

  1. Click the gear icon to open the Preferences menu.
  2. In the Main page field, choose the dashboard you want to set as the main page.